智慧校園大數據綜合平臺-生管管理系統:
可進行宿舍信息化展示,涵蓋公告通知、通報批評,學生宿舍請假,學生入、退、調、留宿申請、設備報修、日常衛生/紀律評比等,通過收集學校宿舍管理的各項指標數據,來指導學校宿舍管理工作,提升學校宿舍管理水平。
宿舍公告通知和通報批評:
支持宿管人員發布通知公告,根據權限和角色進行相關設置,可通知到具體人員。
學生宿舍請假:
學生可通過平臺進行宿舍請假申請,可根據管理人員所關心的統計維度設計相關報表。
學生入、退、調、留宿申請:
支持學生在線提出相關申請,根據學校具體審核人設置流程審批。
宿舍情況反饋:
支持管理人員在線登記,反饋宿舍情況,支持告知發起人所在的組織機構或角色向上的管理層級,支持審批或評論。
手機使用檢查登記:
可進行在線登記,統計學生手機使用次數、情況等。
宿舍設備報修:
管理人員可根據具體報修項目等發起報修申請,通知到物業或相關負責人進行維修。
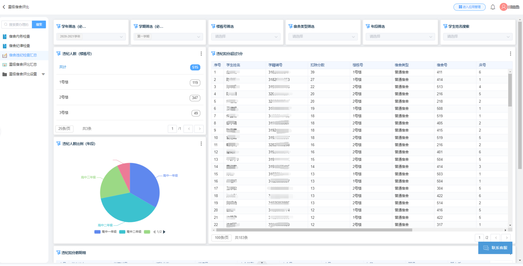
宿舍衛生/紀律評比:
評比時可直接使用手機,隨時在線填寫,形成各宿舍分數匯總表等統計報表。
