項目多、周期長,每個項目資料查找難、進度跟蹤更難。
項目關鍵節點缺少提醒,錯過回款或交付,導致項目延期。
項目管理缺少宏觀視角,無法量化統計,項目目標難考評。
易碼云零代碼平臺搭建的項目管理系統,是一套圍繞項目全生命周期進行高質量管理的解決方案,既包含適用于企事業單位項目管理的核心功能模塊,也涵蓋了適用于工程項目、產業項目等垂直領域的多個環節。系統實現從項目立項、項目管理、項目收款、項目結算、項目驗收、項目資料歸檔等覆蓋項目全過程的動態管理。教育局、學校、政府、企事業單位等均可適用。

- 實現項目資料存儲及共享,解決了項目各個階段資料查找難、調用難、存儲難的問題。
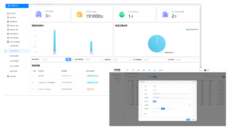
- 為項目管理人員提供項目一覽表,查看每個項目的立項、采購、實施、驗收等階段的時間,方便對項目進行管理,并且提供項目臺賬。

項目管理系統,項目管理,項目管理軟件,零代碼應用搭建系統,物思科技,項目全生命周期管理,項目全過程管理,物思項目管理系統,智慧校園
- 支持表格、甘特圖、看板等多種可視化方式管理項目進度。

- 項目與合同條款、付款條件相關聯,通過計劃進度實時反映合同履約進展,風險及時預警,保障合同按時履約收到款項。
- 自定義創建專屬的數據駕駛艙,多維度展示項目數據,讓管理決策更科學。
- 根據團隊統一目標,進一步量化并評析個人績效,讓考核有依據。
- 系統功能可全面覆蓋項目完整的生命周期,包含:立項、合同、項目設計、執行、驗收、結算等流程,一體化管理您的項目全過程。
- 同時可聯動預算、采購等模塊,數據實時同步、系統自動化運行,您需要的功能通過易碼云零代碼平臺都可以輕松實現。

項目管理系統,項目管理,項目管理軟件,零代碼應用搭建系統,物思科技,項目全生命周期管理,項目全過程管理,物思項目管理系統,智慧校園
- 按需搭建個性化項目管理應用,項目數據線上互通,項目風險實時有效管控。
- 電子簽章、身份認證、電子歸檔等,融入各類數字化組件實現項目管理的全程數字化。
如需了解更多關于系統的詳細信息,可撥打服務熱線189-6516-8953咨詢或添加下面微信聯系我們~~