近期疫情反復,為了讓學校/企業做到安全、有序、高效地防疫。易碼利用自身擅長的零代碼技術搭建「疫情防控系統」以供學校/企業使用。

疫情防控,易碼大數據公司,疫情防控解決方案,健康日報,物資管理,訪客預約管理,零代碼應用搭建平臺,零代碼快速開發平臺,物思科技
1、師生/員工管理:精準掌握防疫健康數據
學校/企業防疫的基本舉措之一就是做好師生、公司人員的每日健康檢測。
可根據實際情況選擇數據批量導入,或由個人進行填報,智能化管理師生/員工信息;
定時推送師生/員工每日健康申報,有效避免遺忘漏報情況發生;

2、物資管理:自動更新庫存變動信息
疫情新增病例尚未全面清零之下,學校/企業必須做好防疫物資的充足儲備及管理。
學校/企業可根據自身需求,自定義編輯物資入庫及領用表單,方便后續物資統計
老師/員工可線上發起物資領用申請,減少不必要的人員接觸;
物資入庫及領用申請數據變動,將自動同步更新至報表,實時掌握最新物資情況。

疫情防控,易碼大數據公司,疫情防控解決方案,健康日報,物資管理,訪客預約管理,零代碼應用搭建平臺,零代碼快速開發平臺,物思科技
3、訪客預約管理:全程實時記錄,數據可追溯
疫情防控期間,學校/企業須加強訪客管理,訪客只需在預約系統提交預約信息即可,打破傳統手工登記方式,簡化訪客預約流程。
預約系統與老師/企業員工數據關聯,訪客預約時,系統將自動關聯受訪人可預約時間,提交后,受訪人即可在微信端收到審批信息,一鍵完成審批。
管理人員可實時查看當日預約訪客數、實際到訪量、到訪時間和訪客體溫等,全程實時記錄,數據可追溯,提升訪客管理效率和來訪體驗。

疫情防控,易碼大數據公司,疫情防控解決方案,健康日報,物資管理,訪客預約管理,零代碼應用搭建平臺,零代碼快速開發平臺,物思科技
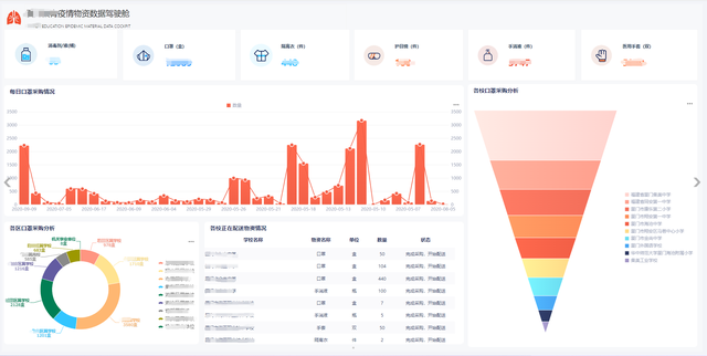
4、全面把控:一站式掌握防疫信息
通過易碼疫情防控系統可視化大屏,管理者可以實時掌握學校/企業最新防疫情況。
防疫數據中心,可全面展示師生/員工的基礎情況及健康狀況,精準把握人員信息;
物資數據中心,清晰展示物資入庫、申領情況,快速全面了解物資信息;
數據報表內容及數據維度,均可自定義設置,學校/企業可根據需求靈活配置。

易碼疫情防控解決方案,多方面覆蓋學校/企業衛生防疫的重點板塊,從人員健康、物資管理、訪客預約管理以及信息把控等方面,助力學校/企業實現智能管理,有效提升防疫效率。
接下來通過真實客戶案例,帶大家進一步感受易碼疫情防控系統的實用性。
這位客戶是一個學校,有不同的校區,系統數據管理也相對復雜,這也導致了兩大痛點問題:
1)不同的校區,不同的線路,整體數據比較分散,難以進行統一的收集整合和處理;
2)疫情期間需收集的信息復雜,表單需求量大,且維度內容變化快。以廈門為例,一開始是學生健康碼收集,后面加了核酸,再之后又變成學生及共同居住人健康碼加核酸,這樣就需要學校同時去收集相關情況,很難統計。
易碼通過應用分組的方式,處理不同曲線之間的應用組,讓客戶可以非常快速方便地去自定義應用。同時,對于需要微調的表單內容,可以通過復制應用,再編輯調整的方式進行快速迭代更新,解決表單不斷變化的痛點。考慮到數據隱私的問題,客戶可以設置不同的權限等級,這樣就可以做到每個進入表單的人只能看到權限內的數據信息。
疫情防控系統是基于易碼云零代碼開發平臺搭建出來的,相比傳統的軟件開發和標準化的SaaS產品,具有以下四大優勢:
1.完美滿足學校/企業個性化需求
零代碼靈活易用的特性讓它能夠較完美地滿足學校/企業個性化需求。學校/企業可以通過拖拉拽的方式,自主創建應用和數據報表。它的可拓展性也非常高,如果學校/企業在使用防疫系統的過程中需要添加其他工作,也可以快速地搭建上線。
2. 相對成本低,性價比高
零代碼平臺的魅力之一就是學校/企業可以利用這一個平臺,搭建出不同的應用滿足不同需求,同時,這些應用的可維護性也比較高。傳統的定制開發需要去維護代碼,做各種各樣的上線、調整測試后才能落地,相比之下,利用零代碼平臺開發出的應用上線周期會更短,維護成本也較低。以疫情防控系統為例,大概花了一到兩天的時間完成了整體的設計和搭建。
3. 多終端使用方便
易碼云零代碼開發平臺不僅適用于PC端,移動端也同樣適用,師生或企業員工可快速進入平臺操作,不受時空、設備的限制,隨時隨地辦公。消息提醒和待辦的推送都可以在平臺上直接使用。
4. 安全性能高
安全一直是易碼的第一要務。賬號和整個權限的管理體系也是做得很完整的,有雙因素認證、賬號權限密碼加密等等。此外,我們還會進行代碼研發的安全滲透測試,漏洞測試以及代碼掃描等,有完整的產品安全運維管理制度。另外,我們也完成了國家信息安全等保三級的認證。
疫情之下,很多需求都需要被緊急滿足。零代碼靈活易用的特性使它成為當下學校/企業組織的有力工具。
如果您的企業有防疫需求,或其他系統需求,歡迎聯系我們,易碼云零代碼系統搭建平臺將竭盡全力給予您實際的幫助。咨詢熱線:
疫情防控,易碼大數據公司,疫情防控解決方案,健康日報,物資管理,訪客預約管理,零代碼應用搭建平臺,零代碼快速開發平臺,物思科技